チームがテストの目標を達成できるように、mablにはプランを実行するための幅広いオプションが用意されています。この記事では、mablでプラン実行をトリガーできる、さまざまな方法について説明します。
注
この記事では、mabl クラウド内でプラン実行をトリガーする方法を説明します。
mabl CLI では、--from-plan-id オプションを使って、プラン内のすべてのテストをローカル実行としてトリガーできます: mabl tests run --from-plan-id。この実行タイプは、クラウドでのプラン実行と同じではありません。同時実行、ステージ、データテーブルのシナリオ、共有変数、クレデンシャルの上書きなどのクラウド機能は、ローカルではサポートされません。詳しくは、mabl CLI からテストをトリガーする記事を参照してください。
プランをアドホックに実行する方法
プランのアドホック実行のトリガーは、すべてが期待どおりに動作していることを確認する場合に便利な方法です。プランのアドホック実行をトリガーするには、次の手順を実行します。
- 左側のナビゲーションメニューで [プラン] をクリックします。
- トリガーするプランを見つけます。
- 右端の列にある [実行] ボタンをクリックします。
または、そのプランのプラン詳細ページを開いて、[実行] ボタンをクリックします。
プラン詳細ページからのプラン実行
ブランチでプランのアドホック実行をトリガーするには、次の手順を実行します。
- [実行] ボタンの横にある下矢印をクリックします。
- [プラン実行を構成]を選択します。
- ドロップダウンからブランチを選択します。
- [今すぐ実行] ボタンをクリックします。
ブランチでの実行の詳細については、ブランチでのテストの実行に関する記事を参照してください。
ブランチでのプランの実行
アドホックテスト実行
単一のテストのアドホック実行の詳細については、テストのアドホック実行に関する記事を参照してください。
スケジュールに基づいてプランを実行する方法
設定した間隔で、または指定した日時にプランを実行するには、プランを編集し、新しいプランのトリガーを追加します。詳細については、プランのスケジューリングに関する記事を参照してください。
プランのトリガーの追加
注
タイマーとスケジュールのトリガーは、ブランチのプラン実行ではサポートされません。プランのブランチバージョンで反復的なトリガーをセットアップする場合は、デプロイイベントを使用し、お使いのCI/CDツールのスケジューリング機能を確認してください。
デプロイイベントでプランを実行する方法
デプロイイベントを使用すると、ワークスペース内のプランのうち、環境、アプリケーション、プランラベルなど、特定の条件に一致するプランのグループをトリガーできます。詳細については、デプロイイベントに関する記事を参照してください。
プラン内の個別のステージを実行する方法
トラブルシューティングのために単一のプランステージを実行するには、次の手順を実行します。
- 左側のナビゲーションメニューで [プラン] をクリックします。
- プランをクリックして、プランの詳細ページを開きます。
- 実行するステージのタイトルの横にある再生ボタンをクリックします。
個別のプランステージの実行
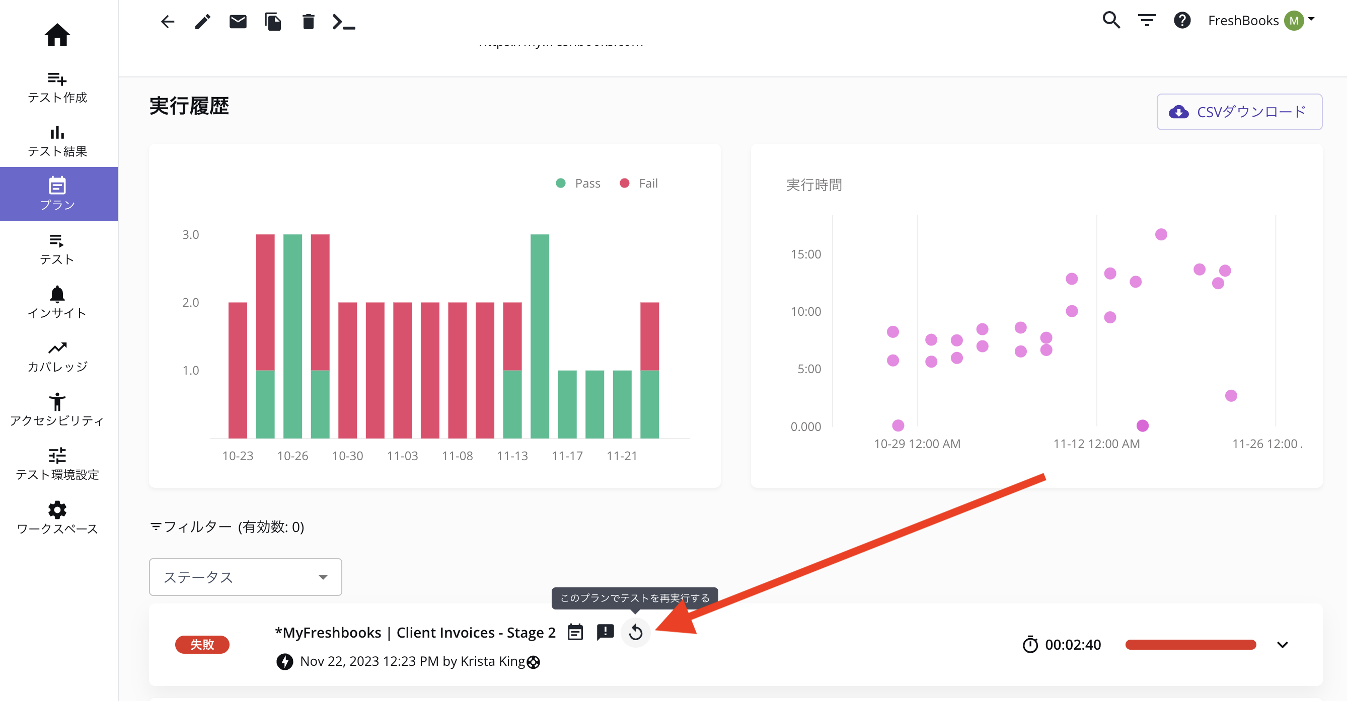
失敗したプラン実行を再実行する方法
自動リトライ
プラン実行がスケジュールまたはデプロイイベントによってトリガーされる場合、プラン編集ページの [詳細] セクションで失敗時に自動的に再実行するようにプランを設定できます。
手動リトライ
プラン実行が手動でトリガーされ、プラン実行に失敗したテストまたはスキップされたテストが1つ以上含まれる場合、プランの詳細ページでそのプラン実行の一部またはすべてを再実行できます。特定のプラン実行の横にある再実行ボタンをクリックし、次のオプションのいずれかを選択します。
- このプランに含まれるすべてのテストを再実行する
- このプランに含まれる失敗したテストのみを再実行する
- このプランに含まれる失敗したテストとスキップされたテストを再実行する